- 安装并试用Istio service mesh
- 安装环境
- 安装
- 测试
- 监控
- 更进一步
- 参考
安装并试用Istio service mesh
本文根据官网的文档整理而成,步骤包括安装istio 0.1.5
并创建一个bookinfo的微服务来测试istio的功能。
文中使用的yaml文件可以在kubernetes-handbook的manifests/istio
目录中找到,所有的镜像都换成了我的私有镜像仓库地址,请根据官网的镜像自行修改。
安装环境
- CentOS 7.3.1611
- Docker 1.12.6
- Kubernetes 1.6.0
安装
1.下载安装包
下载地址:https://github.com/istio/istio/releases
下载Linux版本的当前最新版安装包
wget https://github.com/istio/istio/releases/download/0.1.5/istio-0.1.5-linux.tar.gz
2.解压
解压后,得到的目录结构如下:
.
├── bin
│ └── istioctl
├── install
│ └── kubernetes
│ ├── addons
│ │ ├── grafana.yaml
│ │ ├── prometheus.yaml
│ │ ├── servicegraph.yaml
│ │ └── zipkin.yaml
│ ├── istio-auth.yaml
│ ├── istio-rbac-alpha.yaml
│ ├── istio-rbac-beta.yaml
│ ├── istio.yaml
│ ├── README.md
│ └── templates
│ ├── istio-auth
│ │ ├── istio-auth-with-cluster-ca.yaml
│ │ ├── istio-cluster-ca.yaml
│ │ ├── istio-egress-auth.yaml
│ │ ├── istio-ingress-auth.yaml
│ │ └── istio-namespace-ca.yaml
│ ├── istio-egress.yaml
│ ├── istio-ingress.yaml
│ ├── istio-manager.yaml
│ └── istio-mixer.yaml
├── istio.VERSION
├── LICENSE
└── samples
├── apps
│ ├── bookinfo
│ │ ├── bookinfo.yaml
│ │ ├── cleanup.sh
│ │ ├── destination-ratings-test-delay.yaml
│ │ ├── loadbalancing-policy-reviews.yaml
│ │ ├── mixer-rule-additional-telemetry.yaml
│ │ ├── mixer-rule-empty-rule.yaml
│ │ ├── mixer-rule-ratings-denial.yaml
│ │ ├── mixer-rule-ratings-ratelimit.yaml
│ │ ├── README.md
│ │ ├── route-rule-all-v1.yaml
│ │ ├── route-rule-delay.yaml
│ │ ├── route-rule-reviews-50-v3.yaml
│ │ ├── route-rule-reviews-test-v2.yaml
│ │ ├── route-rule-reviews-v2-v3.yaml
│ │ └── route-rule-reviews-v3.yaml
│ ├── httpbin
│ │ ├── httpbin.yaml
│ │ └── README.md
│ └── sleep
│ ├── README.md
│ └── sleep.yaml
└── README.md
11 directories, 41 files
从文件里表中可以看到,安装包中包括了kubernetes的yaml文件,示例应用和安装模板。
3.安装istioctl
将./bin/istioctl
拷贝到你的$PATH
目录下。
4.检查RBAC
因为我们安装的kuberentes版本是1.6.0默认支持RBAC,这一步可以跳过。如果你使用的其他版本的kubernetes,请参考官方文档操作。
执行以下命令,正确的输出是这样的:
$ kubectl api-versions | grep rbac
rbac.authorization.k8s.io/v1alpha1
rbac.authorization.k8s.io/v1beta1
5.创建角色绑定
$ kubectl create -f install/kubernetes/istio-rbac-beta.yaml
clusterrole "istio-manager" created
clusterrole "istio-ca" created
clusterrole "istio-sidecar" created
clusterrolebinding "istio-manager-admin-role-binding" created
clusterrolebinding "istio-ca-role-binding" created
clusterrolebinding "istio-ingress-admin-role-binding" created
clusterrolebinding "istio-sidecar-role-binding" created
注意:官网的安装包中的该文件中存在RoleBinding错误,应该是集群级别的clusterrolebinding
,而release里的代码只是普通的rolebinding
,查看该Issue Istio manager cannot list of create k8s TPR when RBAC enabled #327。
6.安装istio核心组件
用到的镜像有:
docker.io/istio/mixer:0.1.5
docker.io/istio/manager:0.1.5
docker.io/istio/proxy_debug:0.1.5
我们暂时不开启Istio Auth。
本文中用到的所有yaml文件中的
type: LoadBalancer
去掉,使用默认的ClusterIP,然后配置Traefik ingress,就可以在集群外部访问。请参考安装Traefik ingress。
kubectl apply -f install/kubernetes/istio.yaml
7.安装监控插件
用到的镜像有:
docker.io/istio/grafana:0.1.5
quay.io/coreos/prometheus:v1.1.1
gcr.io/istio-testing/servicegraph:latest
docker.io/openzipkin/zipkin:latest
为了方便下载,其中两个镜像我备份到了时速云:
index.tenxcloud.com/jimmy/prometheus:v1.1.1
index.tenxcloud.com/jimmy/servicegraph:latest
安装插件
kubectl apply -f install/kubernetes/addons/prometheus.yaml
kubectl apply -f install/kubernetes/addons/grafana.yaml
kubectl apply -f install/kubernetes/addons/servicegraph.yaml
kubectl apply -f install/kubernetes/addons/zipkin.yaml
在traefik ingress中增加增加以上几个服务的配置,同时增加istio-ingress配置。
- host: grafana.istio.io
http:
paths:
- path: /
backend:
serviceName: grafana
servicePort: 3000
- host: servicegraph.istio.io
http:
paths:
- path: /
backend:
serviceName: servicegraph
servicePort: 8088
- host: prometheus.istio.io
http:
paths:
- path: /
backend:
serviceName: prometheus
servicePort: 9090
- host: zipkin.istio.io
http:
paths:
- path: /
backend:
serviceName: zipkin
servicePort: 9411
- host: ingress.istio.io
http:
paths:
- path: /
backend:
serviceName: istio-ingress
servicePort: 80
测试
我们使用Istio提供的测试应用bookinfo微服务来进行测试。
该微服务用到的镜像有:
istio/examples-bookinfo-details-v1
istio/examples-bookinfo-ratings-v1
istio/examples-bookinfo-reviews-v1
istio/examples-bookinfo-reviews-v2
istio/examples-bookinfo-reviews-v3
istio/examples-bookinfo-productpage-v1
该应用架构图如下:
部署应用
kubectl create -f <(istioctl kube-inject -f samples/apps/bookinfo/bookinfo.yaml)
Istio kube-inject
命令会在bookinfo.yaml
文件中增加Envoy sidecar信息。参考:https://istio.io/docs/reference/commands/istioctl.html#istioctl-kube-inject
在本机的/etc/hosts
下增加VIP节点和ingress.istio.io
的对应信息。具体步骤参考:边缘节点配置
在浏览器中访问http://ingress.istio.io/productpage
多次刷新页面,你会发现有的页面上的评论里有星级打分,有的页面就没有,这是因为我们部署了三个版本的应用,有的应用里包含了评分,有的没有。Istio根据默认策略随机将流量分配到三个版本的应用上。
查看部署的bookinfo应用中的productpage-v1
service和deployment,查看productpage-v1
的pod的详细json信息可以看到这样的结构:
$ kubectl get productpage-v1-944450470-bd530 -o json
见productpage-v1-istio.json文件。从详细输出中可以看到这个Pod中实际有两个容器,这里面包括了initContainer
,作为istio植入到kubernetes deployment中的sidecar。
"initContainers": [
{
"args": [
"-p",
"15001",
"-u",
"1337"
],
"image": "docker.io/istio/init:0.1",
"imagePullPolicy": "Always",
"name": "init",
"resources": {},
"securityContext": {
"capabilities": {
"add": [
"NET_ADMIN"
]
}
},
"terminationMessagePath": "/dev/termination-log",
"terminationMessagePolicy": "File",
"volumeMounts": [
{
"mountPath": "/var/run/secrets/kubernetes.io/serviceaccount",
"name": "default-token-3l9f0",
"readOnly": true
}
]
},
{
"args": [
"-c",
"sysctl -w kernel.core_pattern=/tmp/core.%e.%p.%t \u0026\u0026 ulimit -c unlimited"
],
"command": [
"/bin/sh"
],
"image": "alpine",
"imagePullPolicy": "Always",
"name": "enable-core-dump",
"resources": {},
"securityContext": {
"privileged": true
},
"terminationMessagePath": "/dev/termination-log",
"terminationMessagePolicy": "File",
"volumeMounts": [
{
"mountPath": "/var/run/secrets/kubernetes.io/serviceaccount",
"name": "default-token-3l9f0",
"readOnly": true
}
]
}
],
监控
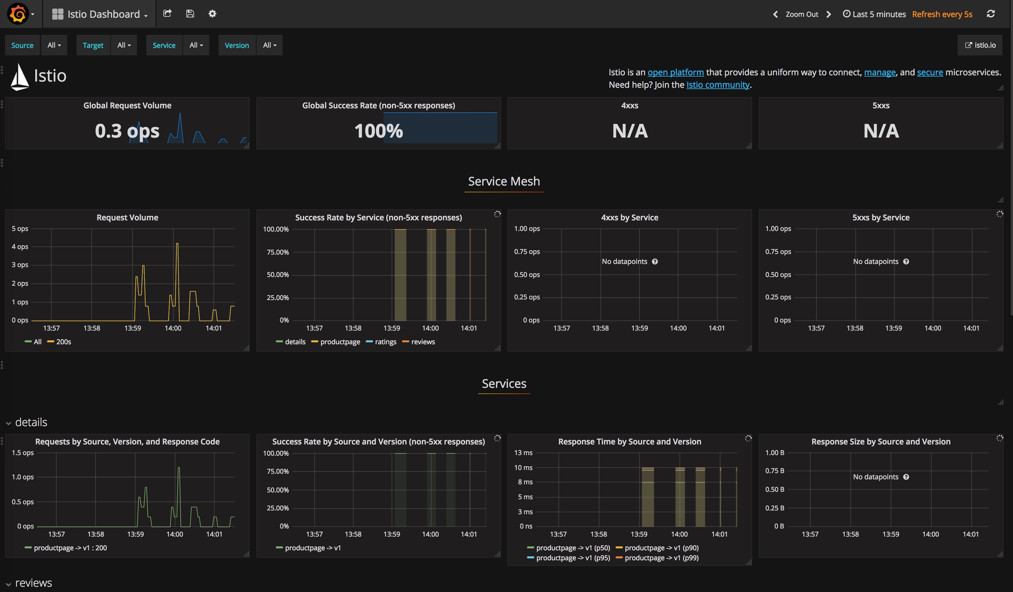
不断刷新productpage页面,将可以在以下几个监控中看到如下界面。
Grafana页面
http://grafana.istio.io
Prometheus页面
http://prometheus.istio.io
Zipkin页面
http://zipkin.istio.io
ServiceGraph页面
http://servicegraph.istio.io/dotviz
可以用来查看服务间的依赖关系。
访问 http://servicegraph.istio.io/graph 可以获得json格式的返回结果。
更进一步
BookInfo示例中有三个版本的reviews
,可以使用istio来配置路由请求,将流量分发到不同版本的应用上。参考Configuring Request Routing。
还有一些更高级的功能,我们后续将进一步探索。
参考
Installing Istio
BookInfo sample